Analityka z pełną kontrolą nad danymi

Rybbit w kontenerach Docker – prywatne statystyki ruchu dla Twojej strony

Rybbit to open-source’owa alternatywa dla Google Analytics, uruchamiana w kontenerach Docker. Dzięki niej masz pełną kontrolę nad zbieraniem i analizą danych o ruchu na stronie – bez ograniczeń i z zachowaniem prywatności.

W naszym hostingu aplikacja składa się z 4 kontenerów Docker:

backend

Kontener backendowy to serce aplikacji Rybbit. Obsługuje wszystkie żądania API, zarządza logiką biznesową i odpowiada za przetwarzanie danych spływających ze skryptu klienckiego. To właśnie tutaj odbywa się komunikacja między użytkownikiem panelu a bazami danych ClickHouse i Postgres. Backend zapewnia bezpieczeństwo i spójność danych, a także obsługuje autoryzację użytkowników.

clickhouse

W tym kontenerze działa wysoko wydajna baza kolumnowa zaprojektowana do obsługi ogromnych ilości danych analitycznych. Dzięki swojej architekturze pozwala na bardzo szybkie wykonywanie zapytań nawet na miliardach rekordów. To ona odpowiada za agregacje, filtrowanie i raportowanie zdarzeń w czasie rzeczywistym, co sprawia, że wykresy i statystyki w panelu ładują się błyskawicznie.

client

Kontener client udostępnia lekki skrypt JavaScript, który umieszcza się na monitorowanej stronie internetowej. Zbiera on dane o wizytach użytkowników (np. odsłony, kliknięcia, źródło wejścia) i przesyła je do backendu. Skrypt jest zoptymalizowany pod kątem szybkości i minimalnego wpływu na wydajność strony, co sprawia, że działa praktycznie niezauważalnie dla odwiedzających.

postgres

To klasyczna baza relacyjna, w której przechowywane są dane konfiguracyjne systemu: informacje o użytkownikach Rybbit, ustawienia aplikacji, prawa dostępu czy struktura raportów. Wspiera backend w zarządzaniu logiką systemu i ułatwia skalowanie aplikacji w środowisku wieloużytkownikowym. Dzięki niej cała konfiguracja jest trwała i odseparowana od części analitycznej (ClickHouse).

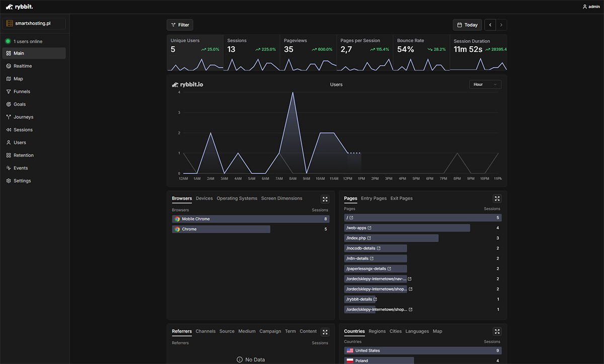
Przejrzysty podgląd ruchu

Kluczowe statystyki w jednym miejscu

Panel Rybbit pozwala analizować ruch w czasie rzeczywistym – od liczby odwiedzin, przez źródła wejść, po aktywność użytkowników w danym okresie. Wszystko w przejrzystych wykresach i tabelach, bez konieczności ręcznego tworzenia raportów.

Aplikacja Rybbit - szczegóły oferty hostingowej - Kluczowe statystyki w jednym miejscu
Skąd i jak wchodzą odwiedzający

Pełna kontrola nad źródłami wizyt

Panel Rybbit pozwala nie tylko obserwować liczbę sesji czy odsłon, ale też szczegółowo sprawdzać, z jakich miejsc i za pomocą jakich technologii wchodzą użytkownicy. Sekcja Referrers pokazuje domeny i strony, które przekierowały ruch, np. wyszukiwarki, portale partnerskie czy linki kampanijne. W zakładkach obok można sprawdzić, z jakich przeglądarek, systemów operacyjnych i urządzeń korzystają odwiedzający, a także ich geolokalizację w podziale na kraje, regiony i miasta. Dzięki temu łatwo zrozumieć, jakie kanały są najskuteczniejsze, a także dostosować stronę do technologii, z których faktycznie korzystają użytkownicy.

Aplikacja Rybbit - szczegóły oferty hostingowej - Pełna kontrola nad źródłami wizyt